All-in-One
Smart Farming App
Unified, simple, intuitive App to monitor and manage all you smart farming operations. It offers more from adding new devices to your system to tracking your harvest, cost and revenue of it.









Trusted by Farmers, Entrepreneurs
Supercharge
Your Farm Your Greenhouse with Kruzi App
Whether it’s your greenhouse, irrigation operation, or any other farm system, take monitoring and management to the next level with KRUZI — for complete peace of mind.
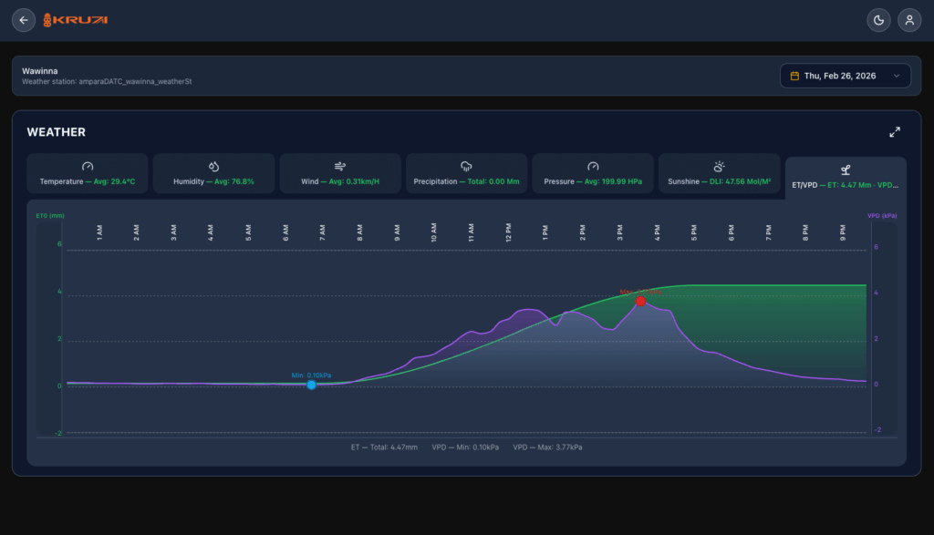
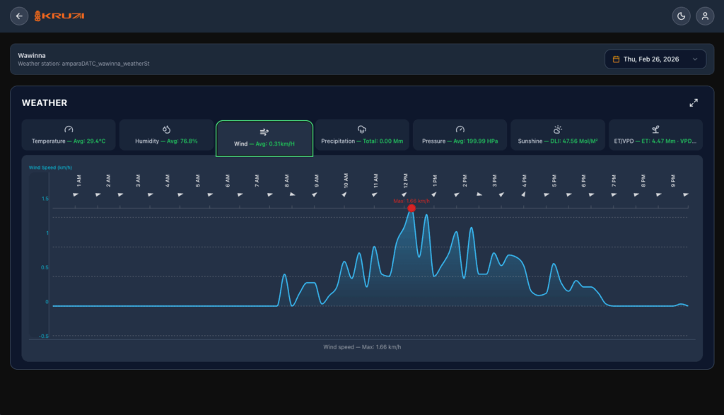
- Weather Report
- Irrigation Report
- Weather Podcast
Trusted by farmers and entrepreneurs
Control & Monitor Your Farms from One Place
- 01 All Your Farms in One View Manage every farm from a single, unified dashboard. Role-based logins let you control exactly who can view or modify your operations.
- 02 Weather History Graphs Visualize and compare past weather data through clean, easy-to-read graphs — so you can spot trends and make smarter decisions.
- 03 Download Past Data Access and export your historical data anytime for deeper analysis, reporting, or record-keeping.
Automate and Track Your Farm in Real Time
- 01 Manual Data Entry Log and maintain crop-related data alongside your automated readings — everything in one place, exactly how you need it.
- 02 Real-Time Measurements & Device Status Stay on top of your greenhouse operations with live sensor data and instant visibility into the status of all your connected devices.
- 03 AI-Based Automation Let intelligent automation do the heavy lifting. AI-driven rules and advisory automation give you the power to manage your crops with minimal manual intervention.
Optimize Growth with Data-Driven Insights
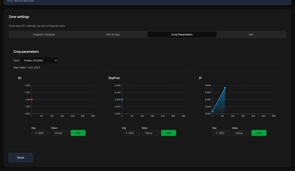
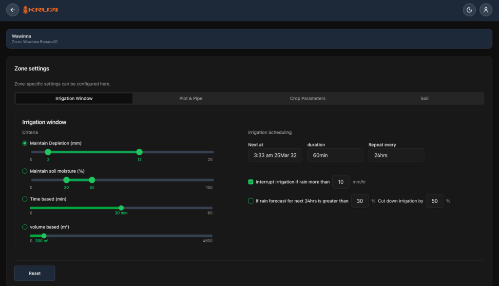
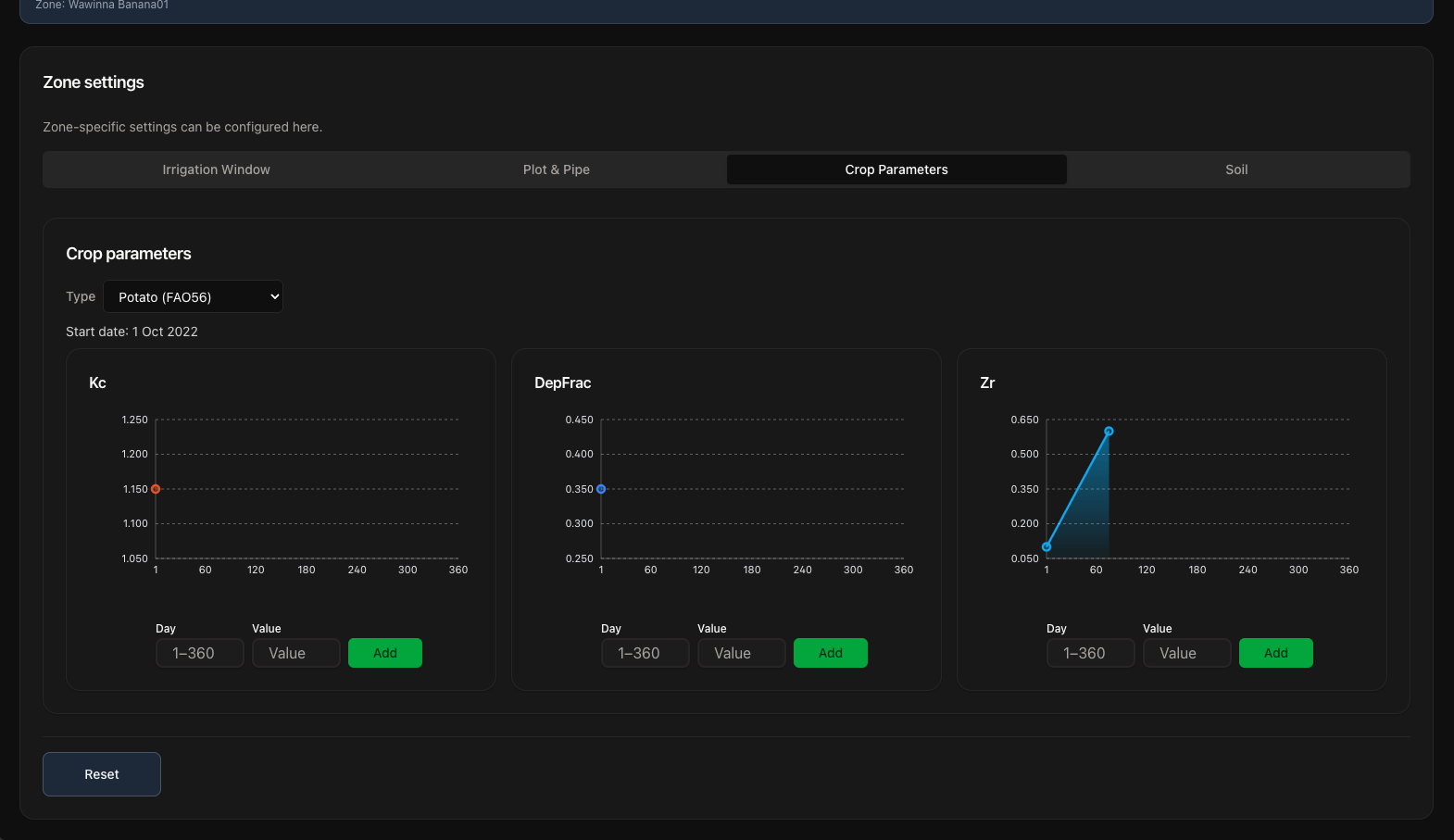
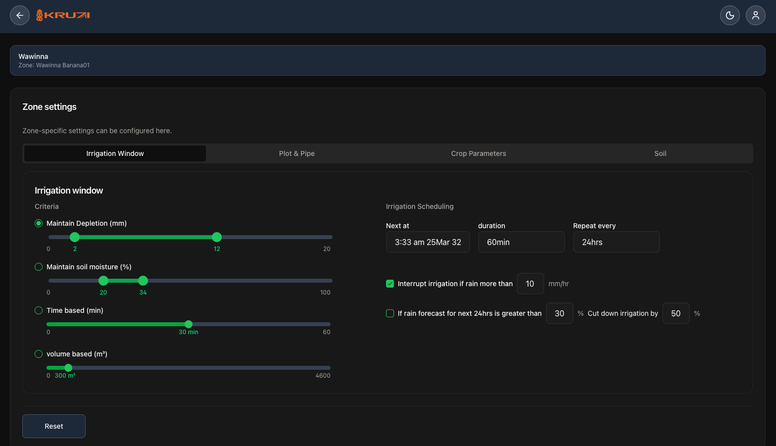
- 01 Customizable Crop Models Fine-tune soil parameters to match your specific farm conditions and get irrigation recommendations optimized for your crops.
- 02 Irrigation Matched to Your Soil Advanced crop models continuously track and adapt to your crop’s growth stage, keeping your irrigation perfectly in sync from seed to harvest.
- 03 Real-Time Alarms Instant alerts and notifications keep you informed the moment something needs attention — giving you complete peace of mind, around the clock.
Maximize Results, Minimize Effort
Improve Profitability – Track Your Costs
Real-time tracking of water and electricity usage keeps you up to the minute on your cost of production.
Anywhere, Anytime
Keep tabs on your farm operations from anywhere, at any time. Get real-time updates and alerts the moment they matter.
Save Time & Effort
Automation doesn't just save you time and effort, it often does the job better, too.
Make Your Next Grow Season Your Best Season
All your past growing season data is just a click away, making field trialling and planning for next season easier than ever.
Fully Customizable
If the built-in rules and functionality don't fully meet your unique needs, just give us a call, we'll make it work for you.
Focus on Your Crops, Not the Chores
With daily chores handled automatically and real-time updates keeping you informed, you're free to focus on what matters most, your crops and your business.
Success Stories
from Businesses Like Yours
Lorem Ipsum is simply dummy text of the printing and typesetting industry. Lorem Ipsum
